全跳动公差

全跳动公差分径向全跳动和轴向全跳动两种.
图片尺寸818x490
全跳动公差分径向全跳动和轴向全跳动两种.
图片尺寸796x484
全跳动公差
图片尺寸658x493
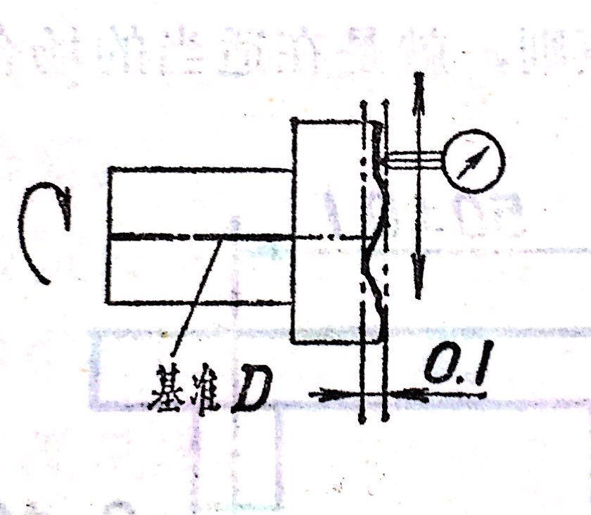
27,全跳动(径向) ▼
图片尺寸639x450
同轴度 对称度 跳动度 全跳动公差
图片尺寸759x1007
同轴度,对称度,圆跳动和全跳动公差值
图片尺寸682x438
全跳动公差分径向全跳动和轴向全跳动两种.
图片尺寸798x316
p>全跳动公差是关联实际被测要素对理想回转面的允许变动量.
图片尺寸519x387
径向全跳动公差图
图片尺寸536x222
p>全跳动公差是关联实际被测要素对理想回转面的允许变动量.
图片尺寸672x864
3,较大的跳动度公差与较小的尺寸公差 当圆跳动度或全跳动度公差大于
图片尺寸640x754
跳动公差(跳动偏差)
图片尺寸720x400
图5 圆跳动等于零端面全跳动公差与端面垂直度公差的公差带是相同的
图片尺寸544x318
全跳动公差
图片尺寸960x800
全跳动公差
图片尺寸840x732
p>全跳动公差是关联实际被测要素对理想回转面的允许变动量.
图片尺寸896x832
标准it公差等级表
图片尺寸920x1302
端面全跳动公差图
图片尺寸549x268
公差表
图片尺寸1714x954
全跳动度——几何公差系列简介
图片尺寸416x176