水景水循环系统施工图

私人别墅泳池的池水循环方式设计?
图片尺寸1121x641
水景循环图解 🍑🍑🍑庭院水景,可静可动
图片尺寸1080x1410
水循环
图片尺寸1100x730
水循环示意图
图片尺寸1707x1280
想要一个清澈健康的鱼池吗?那就得好好设计一下鱼池的水循环系统啦!
图片尺寸1136x500
🐟💧🔄 一图掌握鱼池循环系统
图片尺寸1080x1423
水循环系统
图片尺寸1929x1294
【水景详图 系统图平面图剖面图cad图纸
图片尺寸1350x1080
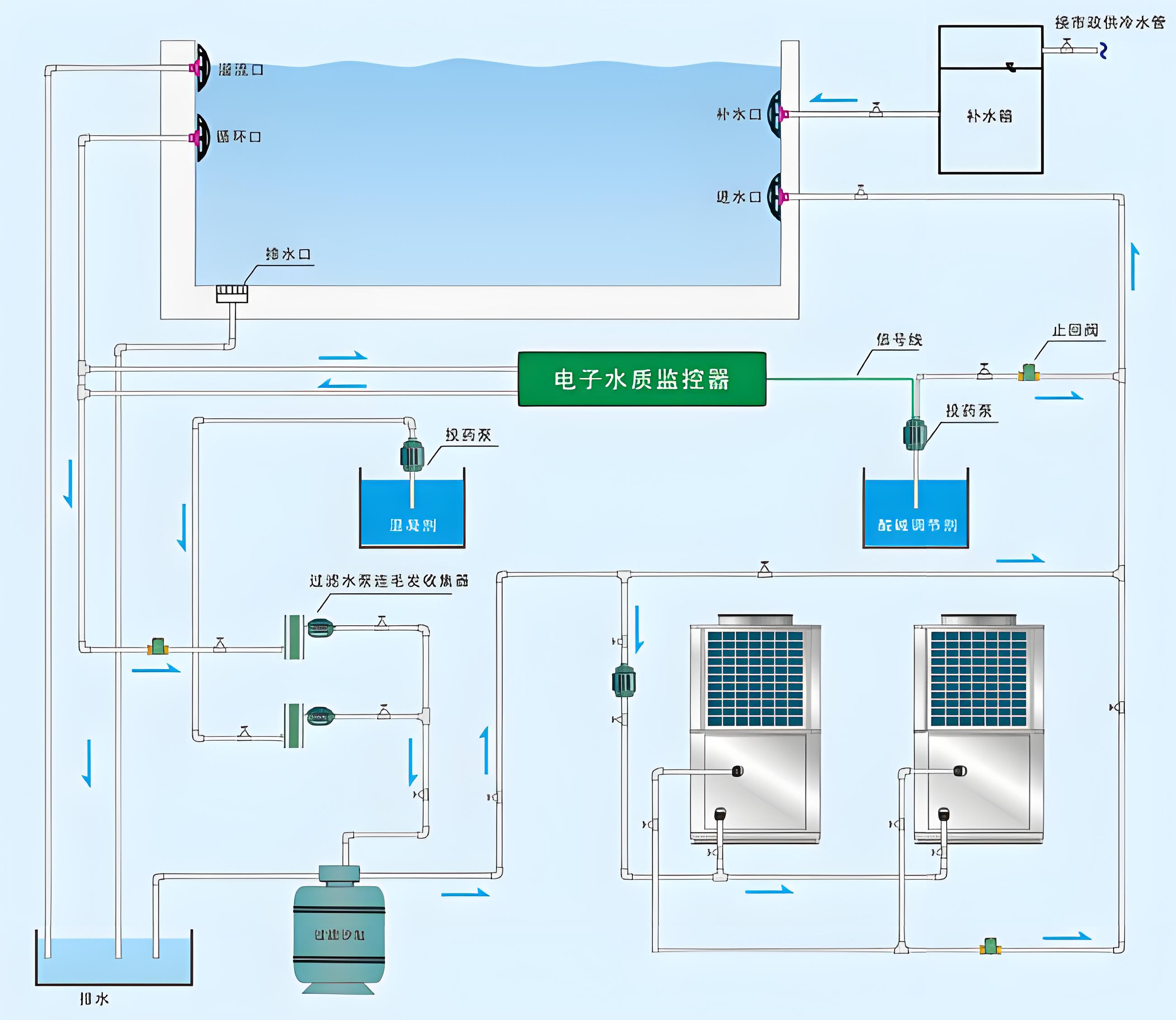
谁在做海洋馆和游泳池的水循环系统?
图片尺寸1124x756
循环水系统
图片尺寸552x411
图片尺寸1920x1562
高一地理 3.1 水循环示意图
图片尺寸1920x1766
别墅循环水系统:每月能耗2000元?
图片尺寸1080x743
图片尺寸2600x2256
热水循环系统图解与选择指南
图片尺寸1080x1409
一个良好的水循环系统对于鱼儿的健康成长至关重要,自制鱼缸水循环,让
图片尺寸640x639
鱼池水循环系统设计私家别墅鱼池
图片尺寸1155x866
电厂循环水的排污水直接回用系统
图片尺寸2615x1515
每日一图水循环示意图
图片尺寸1080x694
游泳池水循环方式顺流式和逆流式的区别是什么?
图片尺寸640x578