液压系统

详解液压系统压力损失的成因,分类及控制措施
图片尺寸1169x999
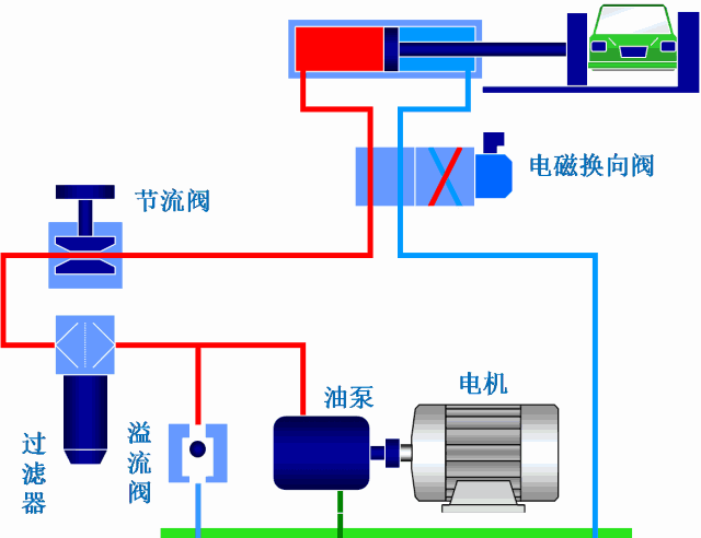
汽车液压控制系统
图片尺寸1080x810
组合机床动力滑台液压系统
图片尺寸1201x1460
液压机液压系统
图片尺寸700x482
液压系统解决方案 #智能液压系统 对产品品质始终坚持高要求 - 抖音
图片尺寸860x860
基本液压系统介绍
图片尺寸920x690
液压系统压力异常怎么判断原因出在哪?这里有很详细的方法!
图片尺寸600x450
液压系统中液压缸快速运动回路
图片尺寸1031x832
产品展示 nachi液压系统 ● 可用于更换传统液压站.
图片尺寸488x416
直销液压系统非标0.75kw配cbb齿轮泵 低压系统 动力泵站 液压站
图片尺寸800x800
你了解几种液压方式看看液压系统和液压阀的动画
图片尺寸640x492
液压传动系统的组成
图片尺寸429x579
关于扫路车的液压系统您知道多少?真相在这里
图片尺寸3456x4608
图60 升降液压系统原理
图片尺寸377x398
液压系统
图片尺寸1880x1848
塔式起重机顶升液压系统(15页)
图片尺寸608x463
高级培训课件三一力士乐液压系统行走回转减速机液压泵培训讲解
图片尺寸1080x810
液压系统由哪几部分组成?
图片尺寸755x448
液压系统 (机械)
图片尺寸1085x874
液压系统减压回路分析
图片尺寸553x292