蒸汽伴热管道原理图

伴热管道
图片尺寸502x503
化工工艺管道蒸汽伴热系统设计研究进展_化工原理教学设备|流体力学
图片尺寸433x403
46蒸汽主管和伴热管疏水
图片尺寸950x476
液位开关在蒸汽伴热中的应用
图片尺寸878x395
供热工程之蒸汽系统
图片尺寸760x537
蒸汽伴热特性1. 耗能高 2不适合复杂管线伴热 3.不适合原理
图片尺寸2004x2125
化工装置蒸汽伴热系统设计
图片尺寸440x394
蒸汽系统图示.png
图片尺寸970x498
槽液蒸汽加热系统
图片尺寸1855x879
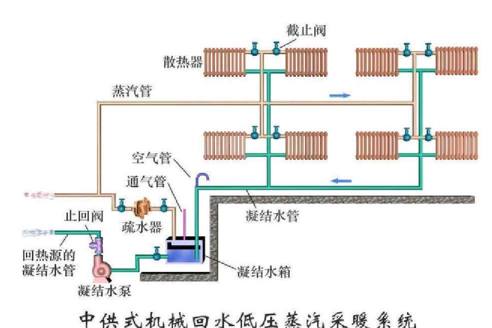
蒸汽供暖系统
图片尺寸980x654
图4 蒸汽换热器通过"动力疏水"方式排出疏水设备前后负压差时("滞流")
图片尺寸600x473
蒸汽伴热节能 - 酒店实践 - 酒店工程管理 杨钢实践
图片尺寸478x429
双管上供下回式蒸汽采暖系统
图片尺寸641x368
蒸汽伴热节能 - 酒店实践 - 酒店工程管理 杨钢实践
图片尺寸479x350
电伴热和蒸汽伴热相比具有哪些优势
图片尺寸600x354
余热发电主蒸汽管道图
图片尺寸797x593
蒸汽为何需要阀门减
图片尺寸530x352
蒸汽采暖的特点及供热形式哪位同行回答我一下
图片尺寸456x397
蒸汽|疏水器|法兰|伴热_网易订阅
图片尺寸640x385
蒸汽伴热系统解决方案(图2)
图片尺寸922x461