运行状态

现场设备实时关联,实时在电气图上反馈设备数据采集状态,设备运行状态
图片尺寸1916x975
定制旋转磁铁设备运行分区状态标识机器故障标志牌
图片尺寸750x751
变配电站状态模块展示了变配电站概况,变配电站运行状态,当日事件记录
图片尺寸1597x838
变配电站状态模块展示了变配电站概况,变配电站运行状态,当日事件记录
图片尺寸1473x767
信步旋转门移动端-运行状态
图片尺寸658x1170
设备运行状态监控
图片尺寸554x317
规范化管理和检测,即时收集能源数据信息,全面了解能源和设备运行状况
图片尺寸1280x720
设备停用标识牌磁性贴挂牌设备运行状态标识牌闲置完好运行中检修
图片尺寸800x800
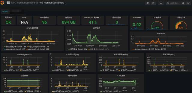
0.2 系统运行状态监测工具_wk网客下载
图片尺寸1929x1206
全智慧型机电健康管理系统应用于化工行业电机设备运行状态监测
图片尺寸1920x1080
设备运行情况监管设计稿
图片尺寸820x461
基于设备运行状态评价结果,设备投运年限,设备半年内重过载情况,设备
图片尺寸1080x605
使用dataease 展示服务器运行状态_搞大屏的小北 bi的博客-csdn博客
图片尺寸1440x913
渠道中心库服务器运行状态
图片尺寸640x311
电力系统的运行状态
图片尺寸920x690
全智慧型机电健康管理系统应用于化工行业电机设备运行状态监测
图片尺寸1920x1080
通过监控设备的运行状态,系统可以及时发现并处理设备故障,确保风场的
图片尺寸1920x1080
设备运行状态看板示意图
图片尺寸1091x543
储能柜集装箱管理系统_运行_状态_设备
图片尺寸1062x574
变配电站状态模块展示了变配电站概况,变配电站运行状态,当日事件记录
图片尺寸1508x780