酒店冷热水循环示意图

酒店制冷制热系统示意图
图片尺寸514x321
0 | 闭式循环水系统,减少vocs逸散的有效设施.
图片尺寸700x419
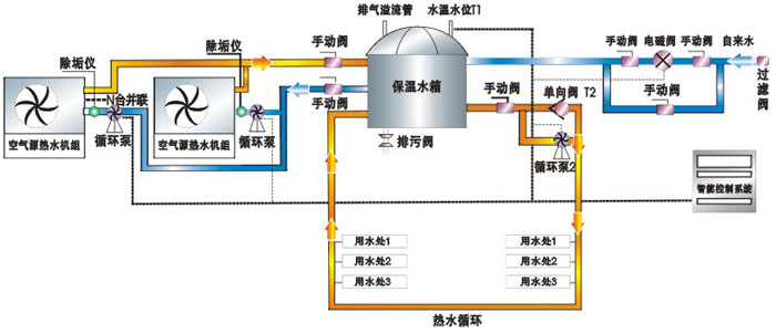
酒店宾馆热水系统_酒店锅炉_酒店锅炉系统-大恺热科
图片尺寸800x572
上海市某酒店冷热水给水系统设计分析
图片尺寸724x580
零冷水热水循环系统是好,安装不好燃气热水器2年就报废,原因原来是
图片尺寸553x374
宾馆热水循环系统—宾馆热水循环系统怎么样
图片尺寸573x309
热水循环系统这样可以吗?
图片尺寸1440x809
礼泉县酒店热水系统方案 案例一
图片尺寸778x465
某宾馆热水系统控制图
图片尺寸640x480
酒店中央热水系统方案
图片尺寸1000x677
广州酒店热水器
图片尺寸790x654
一:淋浴热水热泵安装示意图二:浴池恒温循环热泵安装示意图三:水余热
图片尺寸700x454
循环水示意图酒店热水循环水系统图三根水管大循环水路图宾馆热水循环
图片尺寸800x998
广东圣普诺新能源科技有限公司|太空能热水器商,空气能热水器|太阳能
图片尺寸990x978
重庆热水循环厂家_重庆一能高科技有限公司_天助网
图片尺寸600x396
河北中国大酒店太阳能热水系统案例分析
图片尺寸804x495
专业制造热泵空气能热水器采用美国谷轮热泵专用压缩机双层蒸发器制热
图片尺寸700x302
全循环供水方式
图片尺寸733x531
供应四川酒店热水循环系统安装
图片尺寸672x600
某星级酒店冷热水系统图
图片尺寸604x427