SCR脱硝技术

scr/sncr脱硝
图片尺寸1772x1020
108图看scr脱硝系统
图片尺寸1080x664
scr脱硝 scr denitraton process 选择性催化还原(scr)技术
图片尺寸930x553
scr脱硝系统示意
图片尺寸2835x1784
scr脱硝技术
图片尺寸1812x969
一文看懂scr脱硝系统
图片尺寸1044x696
主导产品 脱硝技术 scr脱硝催化剂的选用及反应时间是影响脱硝效率的
图片尺寸893x474
scr烟气脱硝技术
图片尺寸580x343
燃煤电站scr烟气脱硝技术及工程应用9787502593810【正版图书,放心
图片尺寸600x858
一种烟气低温scr脱硝工艺
图片尺寸1857x883
scr脱硝一体化设备核心技术优势
图片尺寸600x416
脱硝系统流程图
图片尺寸748x413
scr炉外脱硝-干式锅炉除尘器-dmc布袋式除尘器-水泥厂仓顶除尘器-脱硫
图片尺寸1440x1047
【南京大学院庆专栏】超低温( 150℃)scr脱硝技术研究进展
图片尺寸1080x590
scr烟气脱硝工艺介绍图文百度文库
图片尺寸920x1191
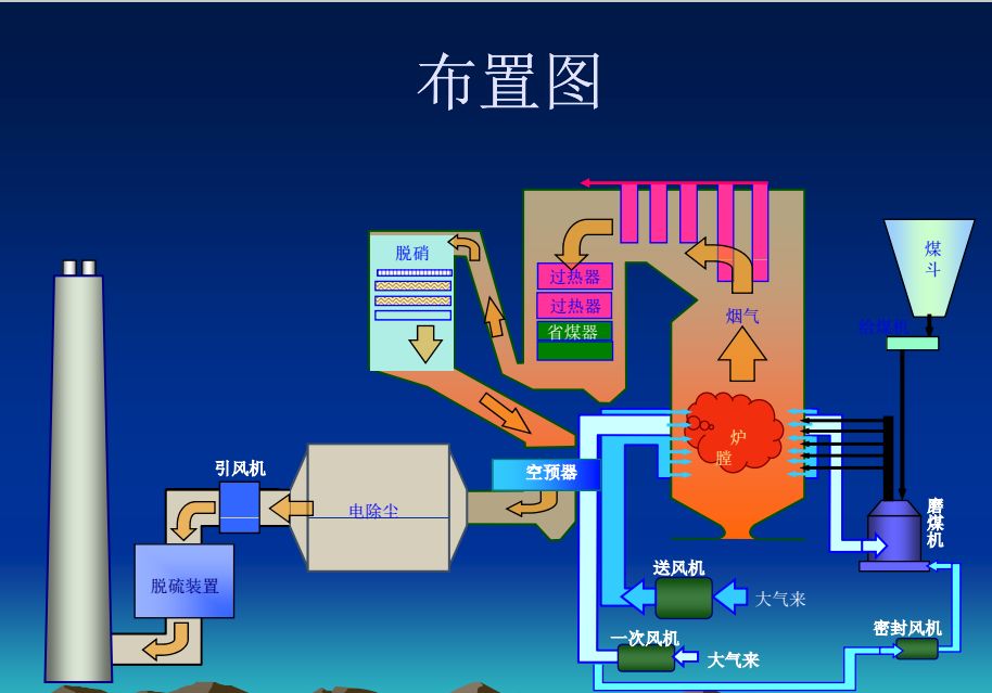
108图看scr脱硝系统
图片尺寸914x639
scr炉外脱硝技术
图片尺寸4156x3117
scr脱硝工艺ppt讲透scr脱硝
图片尺寸1080x810
现有脱硝技术中scr具有脱硝效率高,无二次污染等优点,是工业脱硝的
图片尺寸640x854
sncrscr联合脱硝技术
图片尺寸700x325