grafana

可视化网关编程系列教程10数据可视化grafana
图片尺寸659x424
快速安装grafana,展示漂亮的图表
图片尺寸640x330
grafana labs收购k6,将强化grafana负载测试功能
图片尺寸1010x300
grafana基础集成方法之页面跳转
图片尺寸2876x1786
grafana 修复了数据可视化工具中的漏洞
图片尺寸1200x675
【精选】grafana-普罗米修斯-监控linux-windows版_普罗米修斯监控
图片尺寸2878x1392
how to install grafana using mysql/mariadb database on centos 7
图片尺寸1347x645
对接grafana
图片尺寸560x272
grafana可视化分析监控告警
图片尺寸2844x1620
grafana 6.0 正式发布!新增查询工作流,全新独立 gauge 面板
图片尺寸2560x1600
烂泥行天下/grafana-chinese-中文
图片尺寸1044x747
grafana实现销售看板
图片尺寸1200x628
grafana简易学习手册
图片尺寸1548x848
grafana
图片尺寸416x233
全面公测grafana服务一张图表胜过千行指标日志
图片尺寸1077x549
度量和分析仪表板grafana402版本发布
图片尺寸1481x954
5使用grafana模板
图片尺寸1870x889
grafana 之 自定义监控板
图片尺寸1323x714
grafana的安装使用
图片尺寸1000x889
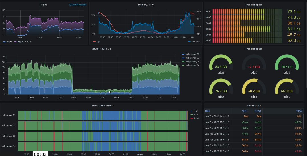
3. grafana
图片尺寸3356x1820