scr原理

如何理解scr后处理系统,来看下这个故事或许你就懂了!
图片尺寸1200x801
scr系统原理图
图片尺寸575x375
scr工作原理示意图
图片尺寸1080x810
图一scr反应原理示意图
图片尺寸445x272
脱硝工艺scr
图片尺寸883x470
scr脱硝反应原理
图片尺寸920x1302
典型scr 烟气脱硝工艺原理图
图片尺寸700x457
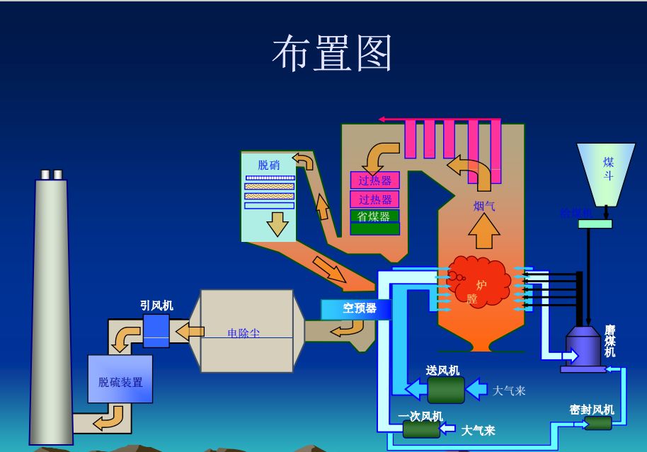
108图看scr脱硝系统
图片尺寸914x639
scr的定义与工作原理
图片尺寸756x438
scr简介
图片尺寸939x387
如何理解scr后处理系统,来看下这个故事或许你就懂了!
图片尺寸1200x801
柴油车选择催化还原scr系统的控制方法与挑战
图片尺寸720x271
后处理scr系统工作原理
图片尺寸600x400
220th煤粉锅炉高浓度nox烟气scr脱硝工程设计及应用
图片尺寸687x577
cn112823237a_船舶用scr系统有效
图片尺寸2111x1731
当然今天只是简单的讲述了一下,scr后处理的一个基础原理,很多地方也
图片尺寸1200x801
scr技术的控制原理_陈成勇
图片尺寸980x769
scr 脱硝原理(还原剂采用氨水,液氨或尿素均可)
图片尺寸660x467
scr烟气脱硝系统上层催化剂磨损原因分析
图片尺寸406x355
300mw燃煤锅炉scr脱硝系统导流装置的设计优化
图片尺寸506x324