vrv空调系统工作原理图

vrv(variable refrigerant volume)空调系统--变制冷剂流量多联式空调
图片尺寸1920x1440
p data-id="gnb1vfhijs">这是一种冷剂式空调系统.
图片尺寸615x411![[分享]图解vrv空调系统原理](https://imgs.wantubizhi.com/img/ADDA3C5D760C6828B77B505A29D43E8379150485A4A14C72E85464F2B557A79878D370A112CED96198229A5E7A6F8FB71BE4819A328FA5DBA694E8F2FFEEE81C940AC0DD8A74D6C215CFD1D994129261D19012D725DC0FB37AD70EF2E3A91C8D)
[分享]图解vrv空调系统原理
图片尺寸960x720
大金空调vrv综合设计方案讲解
图片尺寸640x480
我们先来看看汽车空调循环系统的工作原理:年轻的,年老的,有经验的,有
图片尺寸830x512![[分享]图解vrv空调系统原理](https://imgs.wantubizhi.com/img/A1A61BAA66193547F3A6DD7D8EE527E9EBA8DDC91A30EDE08A8B4B11FC1C41CE85349FE5BADDB8C0E6A2218AEE2D835A0669C8A9174B067A6009018D3654A79A02B4F75308AFDB25DD1775D8E0DB7415FBEE7AE2FB4237017DE63E90C9697495)
[分享]图解vrv空调系统原理
图片尺寸960x720
多联机vrv中央空调系统示意图
图片尺寸824x458
大金vrv3冷媒流向ppt
图片尺寸810x1080
大金vrv综合设计方案讲座笔记大全
图片尺寸845x632
三,vrv 空调系统:变制冷剂流量多联式空调系统(variable refrigerant
图片尺寸1086x746
水机和vrv空调系统有什么区别
图片尺寸606x565
vav,vrv空调系统经常听,但对它们并不真正了解,带大家深入认识
图片尺寸640x480
vrf空调机组概述
图片尺寸641x375
中央空调分歧管与分歧箱那个好
图片尺寸780x500
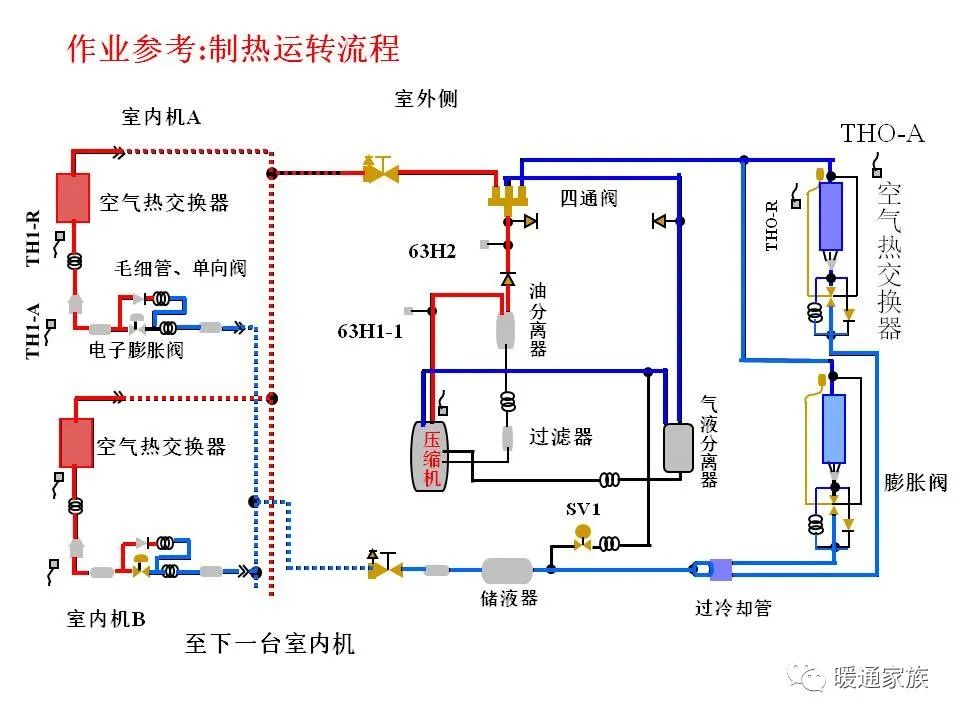
大金多联机中央空调vrv系统制冷制热控制
图片尺寸1000x1336
大金vrv制冷系统原理图与控制原理(上) - 中央空调 - 制冷百家免费
图片尺寸611x711
vrv空调系统的这些知识再搞不懂,你就out了! - 知乎
图片尺寸651x823
大金vrv制冷系统原理图与控制原理(上) - 中央空调 - 制冷百家免费
图片尺寸640x524
1, 掌握和了解vrv多联机系统的工作原理 2, 了解空调系统热泵工况的
图片尺寸549x450
空调工作原理是什么? - 知乎
图片尺寸996x679